Project Spotlight: Scarf Gateway Stats
This is the third post in our series from Scarf: Spotlights. In our previous post, we highlighted the awesome nix-community.
This is the third post in our series from Scarf: Spotlights. In our previous post, we highlighted the awesome nix-community.
This Project Spotlight will focus on another exciting open source project, Scarf Gateway Stats.

About the Project Maintainer
Jack Naisbett developed and maintains Scarf Gateway Stats. He has several other open source projects where he explores pushing the boundaries of what an Asus router can do. He has developed add-ons for Asus routers and released projects like YazFi which extends the feature set of WiFi Guest Networks and makes it accessible to non-technical users.
What Limitations Did he Face?
All of Jack’s projects are hosted on GitHub. GitHub provides some community and user insights to maintainers but Jack had a hard time understanding how many users were finding value from his work.
Why Scarf Gateway Stats was Created
Jack created this project to get usage data for the Asus router firmware add-ons/scripts he developed. The project is designed for exporting data from Scarf Gateway for file packages and providing visualization through Grafana.
How Scarf Revealed Value
Jack was having a hard time finding motivation to continue developing his addons. Because of the limited data about his users he was unsure if he was providing enough value to a larger audience.
By adding Scarf’s file package to his project and unique URLs within his addons, Jack can now see how many new users his addons reach. He can also see returning users who update as new versions come out, and a lot more valuable data.
“It is safe to say that the data provided by Scarf reinvigorated my interest in developing addons for Asus routers as I could finally have a sense of the scale of the impact my work was having.” - Jack Naisbett
What We Love 💜
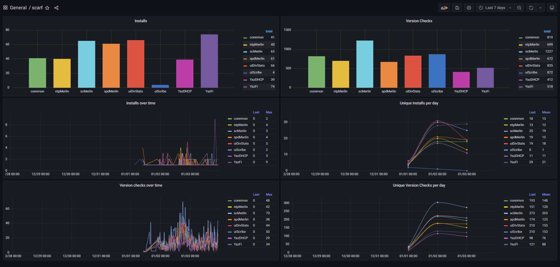
Scarf Gateway takes the valuable data insights you get from Scarf and enhances them with beautiful graphics visualized through Grafana. 😍

Scarf Gateway Stats visualized through Grafana
Learn More
To learn more about Jack and Scarf Gateway Stats:
Jack’s LinkedIn: https://www.linkedin.com/in/jacknaisbett/
Scarf Gateway Stats Repository: https://github.com/jackyaz/scarfgatewaystats
More Open Source Projects by Jack: https://github.com/jackyaz
To learn more about Scarf and Scarf Gateway:
Website: https://about.scarf.sh/
Documentation: https://docs.scarf.sh/
Beyond the Surface: How to Engage with the Quiet Members of your Open Source Community
In the dynamic realm of community management, marketing, and developer relations, success depends upon more than just attracting attention. It's about fostering meaningful relationships, nurturing engagement, and amplifying your community's impact.
Why Open Source Projects and Companies Should Adopt "Open Source Qualified Leads"
The modern digital age, driven by the proliferation of open-source projects, is as much about community as it is about the code. This means understanding and engaging with potential adopters, contributors, and users becomes critical for the health and success of a project or product. Here enters the concept of "Open Source Qualified Leads" (OQL).
Mastering Telemetry in Open Source: A Simple Guide to Building Lightweight Call Home Functionality
Implementing a call-home functionality or telemetry within open-source software often raises privacy concerns within the community. Many parties, including enterprise security teams, customer advocates, and developers, express rightful apprehensions about the transmission, storage, and usage of data.